FIT Dashboard to nowa opcja analizy danych z zegarków Garmin, która działa lokalnie na komputerze, bez korzystania z chmury. Garmin Connect pozostaje wygodnym centrum danych, jednak cała analiza opiera się tam na synchronizacji online. Z tego powodu coraz więcej użytkowników szuka narzędzi, które pozwalają analizować trening offline i trzymać dane wyłącznie u siebie.
Czym jest FIT Dashboard i co zmienia?
FIT Dashboard to desktopowa aplikacja do analizy danych Garmin, która działa w całości lokalnie na komputerze. Dzięki temu nie potrzebujesz chmury ani stałej synchronizacji. Instalujesz program i od razu możesz pracować na swoich aktywnościach.
Polecamy: Rozgrzewka przed bieganiem – prosty schemat krok po kroku
Co ważne, narzędzie korzysta bezpośrednio z plików .fit zapisanych przez zegarek, które możesz wczytać z urządzenia lub z Garmin Connect. Następnie aplikacja zapisuje dane w lokalnej bazie i udostępnia je w przejrzystej formie.
Jednocześnie zmienia się próg wejścia. Wcześniejsze rozwiązania często wymagały konfiguracji środowiska albo pracy z bardziej zaawansowanymi narzędziami. Tutaj dostajesz gotową aplikację, która działa od razu po instalacji i nie wymaga technicznej wiedzy.

Na koniec warto dodać, że projekt pozostaje darmowy i rozwijany jako open source. Nie ma płatnych funkcji ani ograniczeń dostępu do danych. W efekcie masz pełną kontrolę nad swoimi treningami i ich analizą.
Jak działa analiza danych Garmin offline?
Na początku importujesz pliki .fit zapisane przez zegarek Garmin. Możesz je skopiować bezpośrednio z urządzenia po podłączeniu do komputera lub skorzystać z eksportu danych z Garmin Connect. Następnie wczytujesz je do aplikacji.
Sprawdź również: Integracja Peloton z Garmin Connect – co warto wiedzieć?
Dane trafiają do lokalnej bazy na Twoim komputerze. Dzięki temu masz do nich szybki dostęp i możesz pracować na całej historii aktywności w jednym miejscu.
Co ważne, FIT Dashboard nie synchronizuje się automatycznie z Garmin Connect. Wszystko działa offline, więc to Ty decydujesz, jakie dane trafiają do aplikacji i kiedy je aktualizujesz.
Co daje FIT Dashboard w praktyce?
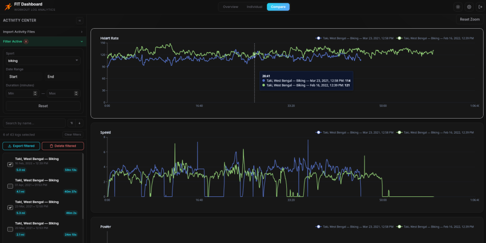
Przede wszystkim zyskujesz czytelny widok danych treningowych w jednym miejscu. Aplikacja pokazuje wykresy takich parametrów jak tętno, tempo, moc, kadencja czy wysokość. Możesz przybliżyć wybrany fragment aktywności i sprawdzić, jak zachowywały się wszystkie wartości w tym samym momencie. Dzięki temu szybciej wychwycisz zmiany tempa, spadki formy albo momenty największego obciążenia.
Zobacz też: Garmin Connect w nowej odsłownie. Dane treningowe na zdjęciach
Do tego dochodzi mapa aktywności, która pokazuje trasę w powiązaniu z danymi. W praktyce widzisz nie tylko gdzie biegłeś czy jechałeś, ale też jak zmieniały się parametry na konkretnych odcinkach. To ułatwia analizę podbiegów, tempa na prostych czy reakcji organizmu na wysiłek.
Równie ważne jest filtrowanie i porównywanie treningów. Możesz wybrać aktywności według daty, czasu trwania lub rodzaju sportu, a następnie zestawić je ze sobą. W ten sposób łatwo sprawdzisz postęp na tej samej trasie albo ocenisz, czy dany trening przynosi oczekiwany efekt.
Dane bez chmury – zalety i ograniczenia
Największą zaletą takiego podejścia pozostaje prywatność. Dane treningowe, lokalizacja i historia aktywności zostają na Twoim komputerze. Nie trafiają do zewnętrznych serwerów, więc masz nad nimi pełną kontrolę. Do tego dochodzi dostęp offline. Możesz analizować trening w dowolnym momencie, niezależnie od połączenia z internetem czy działania platformy.
W praktyce zyskujesz większą niezależność. Nie polegasz na usługach online ani na ich dostępności. Pracujesz na własnych plikach i sam decydujesz, co z nimi robisz.

Z drugiej strony pojawiają się konkretne ograniczenia. Import danych odbywa się ręcznie, więc trzeba pamiętać o regularnym dodawaniu nowych aktywności. Aplikacja nie synchronizuje się automatycznie z Garmin Connect. Nie oferuje też funkcji społecznościowych, takich jak udostępnianie treningów, segmenty czy rywalizacja z innymi użytkownikami.
Dla kogo to rozwiązanie ma sens?
FIT Dashboard najlepiej sprawdzi się u osób, które realnie analizują swoje treningi, a nie tylko je zapisują. Jeśli zwracasz uwagę na tętno, tempo czy moc, takie narzędzie daje większą swobodę pracy na danych. Łatwiej też porównasz wysiłek w czasie i zobaczysz zmiany.
Z drugiej strony to dobre rozwiązanie dla użytkowników, którzy chcą mieć własną kopię aktywności i większą kontrolę nad danymi. Sprawdzi się też wtedy, gdy traktujesz zegarek Garmin jako źródło danych, a nie tylko aplikację do ich podglądu.
Czy warto korzystać z FIT Dashboard?
FIT Dashboard dobrze uzupełnia Garmin Connect i rozszerza możliwości pracy z danymi treningowymi. Nie zastępuje aplikacji producenta, ale daje alternatywny sposób analizy, szczególnie wtedy, gdy chcesz pracować lokalnie.
To rozwiązanie nie zmienia wszystkiego, ale otwiera nową opcję. Analiza offline daje większą kontrolę nad danymi i większą niezależność od chmury.
W praktyce najwięcej zyskają użytkownicy, którzy świadomie podchodzą do treningu i chcą wyciągać z danych więcej niż podstawowe podsumowania.
